https://github.com/leslieleung/pi-pve-dashboard
树莓派作为 Home Server 的运维工具。
https://github.com/leslieleung/pi-pve-dashboard
grafana grafana-dashboard influxdb proxmox-ve pve raspberry raspberrypi
Last synced: 6 months ago
JSON representation
树莓派作为 Home Server 的运维工具。
- Host: GitHub
- URL: https://github.com/leslieleung/pi-pve-dashboard
- Owner: LeslieLeung
- Created: 2022-10-23T10:32:21.000Z (almost 3 years ago)
- Default Branch: main
- Last Pushed: 2023-03-12T12:25:23.000Z (over 2 years ago)
- Last Synced: 2025-03-27T11:13:57.650Z (7 months ago)
- Topics: grafana, grafana-dashboard, influxdb, proxmox-ve, pve, raspberry, raspberrypi
- Homepage:
- Size: 6.84 KB
- Stars: 7
- Watchers: 1
- Forks: 1
- Open Issues: 0
-
Metadata Files:
- Readme: README.md
Awesome Lists containing this project
README
# pi-pve-dashboard
树莓派作为 Home Server 的运维工具。
## 目录
[第一章 - 树莓派环境搭建](docs/chapter1.md)
(当前)[第二章 - 搭建运维面板](docs/chapter2.md)
[第三章 - 配置告警](docs/chapter3.md)
## 前言
本篇将会实现使用树莓派作为家庭服务器的运维工具,主要是在树莓派上搭建 influxDB 和 Grafana,对 Proxmox VE 的统计数据进行收集和可视化。本篇的第一章将会介绍树莓派环境的搭建,包括树莓派系统的安装以及 Docker 的安装;第二章将会介绍如何使用 Docker 运行 influxDB 和 Grafana,配置 PVE 将数据上报到 influxDB,以及在 Grafana 中建立一个面板来监控 PVE 的运行状态。本章为系列的第二章。
如果你对树莓派不熟悉,可以参考本系列第一章 [树莓派作为 Home Server 运维工具 (一) 树莓派环境搭建](docs/chapter1.md)。
第一章实际上是针对树莓派的配置过程,第二章不针对树莓派,任意可以运行 Docker 的设备均适用。因此,你也可以使用其他设备(甚至就在 Home Server 本身)进行。
## 前期准备
- 一台树莓派(或其他独立的设备)
- 已经安装好 Docker, Git## 使用 Docker 运行 InfluxDB 和 Grafana
为了简化部署,将使用 docker compose 来运行 InfluxDB 和 Grafana。
```bash
git clone https://github.com/LeslieLeung/pi-pve-dashboard.git
cd pi-pve-dashboard
sudo docker compose up -d
```## 配置 InfluxDB
浏览器输入 `ip:8086` ( `ip` 为树莓派的 IP )访问 InfluxDB。跟随向导创建账户。

然后选择 configure later 即可。进入面板后,点击 Load Data,选择 API Tokens,添加一个 token。

填入说明,确保 RW 权限选中刚才新建的 database `proxmox` 。点击 Save。

重新点击刚才新建的 token, 复制刚才生成的 token。

## 配置 PVE 上报
登录 PVE,依次点击 Datacenter - Metric Server - Add - InfluxDB。

依次填入刚才的信息,点击 Create。

回到 InfluxDB,点击 Data Explorer,选择下面的 filter,点击 submit,能看到数据即为成功。

## 配置 Grafana
浏览器输入 `ip:3000` ( `ip` 为树莓派的 IP )访问 Grafana,首次登录默认账号密码为 admin, admin,会提示修改密码,修改后进入 Grafana。
点击左下角设置,Data sources。点击 Add data source,选择 InfluxDB。


然后填入对应的信息。注意 Query Language 需要选择 Flux(因为使用了 InfluxDB 2.0+)。

最后点击 Save & test,无报错即成功。
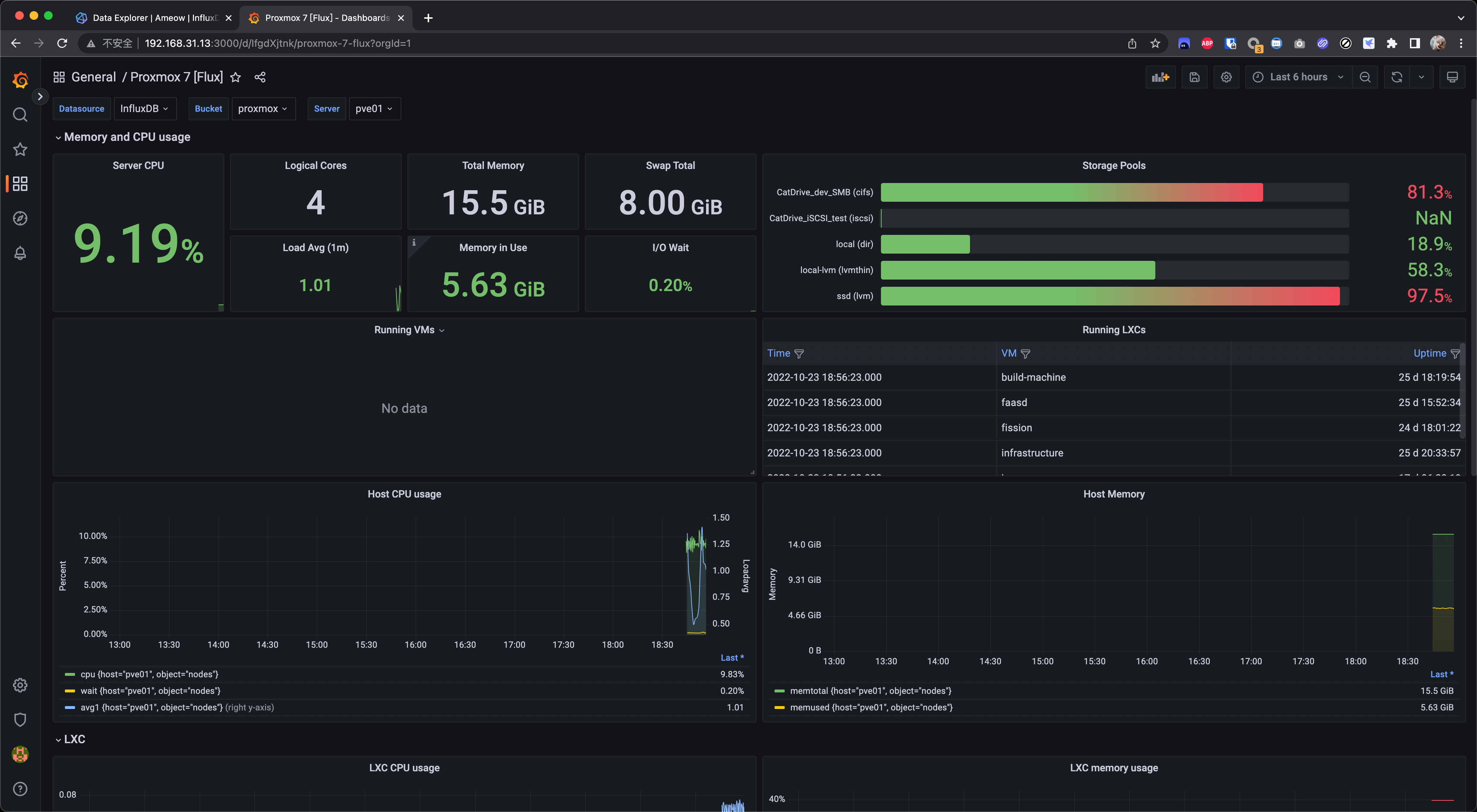
## 创建 Grafana 面板
点击 Dashboards,Import,然后输入 `16537`,点击 Load。这是目前我发现支持 InfluxDB 2.0+ 且 不需要任何其他插件的面板,如果需要更多现成的面板,可以看看这个 [链接](https://grafana.com/grafana/dashboards/?search=proxmox) 。


选择数据源为刚才添加的 InfluxDB,然后点击 Import 即可。

## 大功告成

## Reference
[Monitoring Proxmox with InfluxDB and Grafana in 4 Easy steps](https://www.linuxsysadmins.com/monitoring-proxmox-with-grafana/)